IFOY Audit
Finalists undergo the three-stage IFOY Audit as part of the IFOY Audit, which takes place during the TEST CAMP INTRALOGISTICS. This consists of the scientific IFOY Innovation Check, the IFOY Test and the jury test.
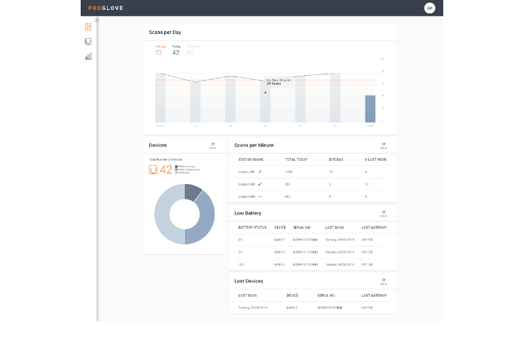
ProGlove Cloud helps organizations build a digital twin of their operations to better manage devices, identify logistics roadblocks, ensure seamless warehouse processes and enable smarter workflows. ProGlove Cloud provides operational efficiencies while reducing implementation costs. With a quick plug and play software integration, this standalone solution can be rapidly deployed and does not depend on ERP or WMS data.
Product name and company
The ProGlove Cloud: the human digital twin for data-driven decision-making – ProGlove
Category
Intralogistics Software



The biggest direct competition for the ProGlove Cloud would be Honeywell Forge and Zebra VisibilityIQ. What sets ProGlove apart from the competition are two major things. Firstly, the integration requirements of the ProGlove Cloud are much lighter than with competitive solutions. The integration process of both solutions can take up to several months and typically require support from multiple partners.
As with the hardware products, the software solution follows a Plug and Play approach, which drastically cuts integration time to only a few hours. These significant time savings come hand in hand with reduced time spent waiting for IT, Integration and Business Intelligence Teams: No further delay with providing analytics – the ProGlove Cloud delivers them immediately. Secondly, the easy integration also allows for huge cost savings. The ProGlove Cloud enables the customers to get their data quicker, easier and more cost efficient than any other competitive solution.
As the adoption of mobility and IoT progresses, organizations are becoming increasingly connected. Many of the customers are currently investing in “intelligent” technology, processes, and operations. This level of connectivity allows for the collection of enormous amounts of process and asset related data that can be the basis for smarter workflows and increased performance. ProGlove ist currently projecting a potential market of about 60 percent of all enterprises worldwide by 2025.
So what if the implementation time of a new software solution would not come at the expense of involving large numbers of human resources and pricey down times? The value of these benefits would be unmatched. And this is exactly what businesses that are working to become “smarter” will be able to collect by implementing the ProGlove Cloud.
The data acquisition and identification of logistics objects in the material flow continues to be an important topic. The need to organize data collection easily and securely and to raise the potential for process optimization are the reasons for the good market relevance of ProGlove’s cloud solution.
The ProGlove Cloud offers good potential to create benefits for the individual user. Just the presentation of the data and the overview of the various data sources alone offer benefits for the user, especially through the good design of the user interface. The demand on the software solution to be an analysis and design tool beyond data collection and presentation holds the potential for further customer benefits.
ProGlove has implemented the principle of the scanner with sighting and camera capture very well in a very small and robust housing. With these devices the manufacturer has a very competitive product in the market. Specifically with the nominated ProGlove Cloud, faster process modeling for better device management, weak point analysis and design of logistics processes should be possible. It is not clear from the application and demonstration how this functionality and the associated innovation will be achieved and its characteristics beyond the use of the own interface.
From a purely technological point of view, the implementation of the cloud solution is state-of-the-art and the design of the user interface and operating functions also offer the user a quick and attractive overview of the data and information. However, the individual functions of process modelling, weak point analysis and process design are not easy to read from the user interface and were not even recognizable when asked.
| Functionality / type of implementation | Ø |
| Novelty / Innovation | – |
| Customer benefits | + |
| Market relevance | + |
| ++ very good / + good / Ø balanced / – less / — not available | |
Image/video credits: ProGlove
Finalists undergo the three-stage IFOY Audit as part of the IFOY Audit, which takes place during the TEST CAMP INTRALOGISTICS. This consists of the scientific IFOY Innovation Check, the IFOY Test and the jury test.
In den Statuten sind die Grundwerte und die Standards des IFOY AWARD festgelegt, nach denen die Organisation handelt. Dazu gehören unter anderem Gremien, Wahlomodus, Bewertungskriterien sowie der Code of Conduct.
The International Intralogistics and Forklift Truck of the Year has three bodies: Jury, sponsors, and advisory board.