IFOY Audit
Finalisten durchlaufen im Rahmen des IFOY Audit, das im Rahmen des TEST CAMP INTRALOGISTICS stattfindet, das dreistufige IFOY Audit. Dieses besteht aus dem wissenschaftlichem IFOY Innovation Check, dem IFOY Test und dem Jurytest.
Zusammenfassung
Für das neue Produktionslager von Danfoss Power Electronics A/S lieferte STILL eine perfekt aufeinander abgestimmte Lösung. Sie besteht aus drei automatisierten Serien-Flurförderzeugen (MX-X und EXV), dem smarten Tool iGo insights, das via Cloud Systemoptimierungen durchführt und dem Kunden Handlungsempfehlungen aufzeigt, und dem Sicherheitssystem ELOshield, dessen Komponenten funkbasiert miteinander kommunizieren und Passanten vor herannahenden Fahrzeugen schützt.
Produktname und Firma
Danfoss-Projekt – STILL GmbH
Kategorie
Integrated Customer Solution
Kunde
Umsetzungszeitrum
Von:
Bis:
31.05.2020
Investitionsvolumen
€






Für das neue Produktionslager im dänischen Tinglev von Danfoss Power Electronics A/S lieferte STILL eine perfekt aufeinander abgestimmte Kombination aus jeweils drei automatisierten Serien-Flurförderzeugen (MX-X und EXV) inklusive der Installation aller Systemkomponenten. Via Cloud werden mit dem smarten Tool iGo insights Systemoptimierungen durchgeführt. Durch das innovative Sicherheitssystem ELOshield sind Passanten vor herannahenden Fahrzeugen optimal geschützt.
Mit der Zunahme des Sortiments von Frequenzumrichtern für Elektromotorsteuerungen erreichten die manuellen Produktionsläger in Gråsten und Kliplev das Ende ihrer Kapazität. Der Danfoss Production Supervisor im neuen Lager Tinglev, Martin Rosengreen Jessen, betont: „Eine Kapazitätserweiterung durch Zusammenlegung der Läger mit einer automatischen Lagerhaltung war das Ziel. Damit wir auch für die Zukunft flexibel gerüstet sind, haben wir uns für das iGo System von STILL mit automatisierten Flurförderzeugen entschieden. Dabei behalten wir durch das Full-Service-Leasing für die nächsten sechs Jahre die Lagerhaltungskosten immer im Blick.“
Im Automatiklager sind Schnittstellen der Palettenfördersysteme zu den AGVs (Automated Guided Vehicles) sowohl im Wareneingang als auch im Warenausgang. Zirka 2.000 verschiedene Artikel sind nach der ABC-Analyse auf etwa 8.800 Paletten untergebracht.
Das Lager ist gegenwärtig in zwei Bereiche aufgeteilt: Zum einen in ein Schmalganglager für den voll automatisierten Betrieb und zum anderen in einen halbautomatischen Lagerbereich. Dort wechseln sich schmale Gassen für die MX-X mit breiteren Gängen für die manuelle Kommissionierung aus den beiden unteren Zeilen der sieben Meter hohen Regale ab.
Durch das neue Automatiklager sind an fünf Tagen pro Woche die täglichen Lkw-Lieferungen alle drei Stunden zur Produktion im nahe gelegenen Gråsten sichergestellt. „Die Zeitersparnis ist enorm. Einmal wegen der zentralen Lagerhaltung, vor allem jedoch wegen der Automatisierung unseres Produktionslagers, das wir rund um die Uhr betreiben“, hebt Martin Jessen hervor. Mit der Umstellung der Fertigung auf neue Produktserien werden sich auch zukünftig die Anforderungen im Lager Tinglev ändern. Denn dann werden die Artikel auf Vollpaletten so angeliefert, wie sie auch später wieder ausgeliefert werden. Der Warehouse & Distribution Consultant von Danfoss Distribution Services, Henrik Rosendahl Laursen, folgert daraus: „In naher Zukunft werden wir also weniger manuell und mehr automatisiert kommissionieren. Darauf ist unser neues Lager bestens vorbereitet, da wir bei der sorgfältigen Planung auf die Skalierbarkeit des Lagers geachtet haben: In den breiteren Gängen, wo gegenwärtig noch manuell die Fertigungsteile auf Paletten zusammengestellt werden, können wir weitere Regale für die automatische Kommissionierung installieren.“ Der Projektleiter von STILL Danmark in Kolding, Ole Lambrecht, unterstreicht die Skalierbarkeit des Lagers: „Auf künftig größere Kapazitätsanforderungen können wir mit weiteren AGVs schnell und flexibel reagieren. Für spezielle Einsätze, wie bei der Umstellung auf automatischen Lagerbetrieb, lassen sich unsere AGVs auch manuell bedienen.“
Für die durchgängige Automatisierung des Materialflusses werden Serien-Flurförderzeuge von STILL mit dem iGo systems-Automatisierungskit ausgestattet. Durch identische Komponenten, Steuerungen und Interfaces entsteht in kürzester Zeit ein leistungsfähiges AGV. Folgende Komponenten werden dabei installiert:
Zur präzisen Palettenerkennung wurde ferner eine passende Sensorik jeweils an den Gabeln der AGVs verbaut. Für das sichere und selbständige Bewegen der Fahrzeuge wurden verschiedene Navigationstechnologien aufeinander abgestimmt. In den Gassen sind daher die MX-X induktiv geführt. Außerhalb navigieren alle AGVs mit Laserscannern, die ständig die Abstände zu installierten Reflektoren vermessen.
Ein durchgängig automatisierter Materialfluss mit einer Auswahl automatischer Serienfahrzeugen zeichnet die iGo Systeme von STILL aus. „Durch die Auswahl optimal aufeinander abgestimmter Technologien haben wir die Automatisierung bei Danfoss bedarfsgerecht analysiert, geplant und umgesetzt. Dabei war bei der Auftragsvergabe an STILL gegenüber den Marktbegleitern unter anderem die kurzen Reaktionszeiten sowohl bei der Konzeptions- und Angebotserstellung als auch bei der Implementierung der Automatisierung entscheidend“, betont Ole Lambrecht. Nach ersten Gesprächen im September 2018 und der Auftragsvergabe im Februar 2019 erfolgte die Installation von Januar bis Mai 2020. Henrik Laursen fügt an, dass im Grundriss des ersten Lagerentwurfs noch 50 Kreuzungen zwischen AGVs und Passanten eingeplant worden seien. Dank den Optimierungen in der sorgfältigen Planungsphase seien diese auf fünf Kreuzungen minimiert worden.
Gesteuert und überwacht werden die AGVs vom einem Transport- und Verkehrsleitsystem. Transportaufträge werden vom Warehouse Management System im SAP-Host erzeugt und an das Leitsystem übergeben. Rund um die Uhr erzeugt dieses dabei eine große Menge wertvoller Daten, mit denen eine gründliche Analyse des Automatiklagers sowie der Prozesse aus einem übergeordneten Blickwinkel in der Microsoft Cloud durchgeführt wird.
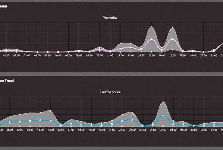
Mit iGo insights bietet Still für die Auswertung ein Tool, das aus der Fülle der gesammelten Prozessinformationen in der Cloud Zusammenhänge filtert und konkrete Handlungsempfehlungen ableitet. Warehouse Consultant Henrik Laursen sagt: „Damit können wir die Verfügbarkeit und Leistungsfähigkeit unseres Systems weiter optimieren.“ Das smarte Tool nutzt das Prinzip des maschinellen Lernens, um die Performance des Systems zu verbessern. Alle Daten, die das Leitsystem über einen langen Zeitraum gesammelt hat, werden zur Auswertung in die Cloud geladen und sind über das verschlüsselte Webportal online jederzeit abrufbar. Eine lokale Infrastruktur oder Hardware wird also nicht benötigt. Die KI-gestützte Software erkennt im Datenverlauf Strukturen,
berechnet Wahrscheinlichkeiten und ermöglicht damit, proaktiv handeln zu können, wie zum Beispiel bei der Terminierung von Wartungen oder Reparaturen. Zur Kontrolle dienen auch die Kennzahlen zu Reaktionszeiten, Verkehrsdichte, Auslastung und Ausfallzeiten.
Vorausschauend sind auch die täglichen Informationen zu Trends und Normabweichungen. Abrufbar ist iGo insights auf allen Weboberflächen für Desktops und mobilen Endgeräten. Damit ist auch ein Zugriff auf mehrere Standorte möglich.
Alle Fahrzeugbewegungen werden von iGo insights zur Identifizierung und Optimierung von Leistungsengpässen in Heatmaps aufgezeichnet. Eine Wiedergabefunktion ermöglicht dabei eine exakte Fehlerbestimmung durch Rückschau auf das Fahrzeug- und Systemverhalten. Ole Lambrecht erläutert: „Per Fernwartung können Systemfehler unmittelbar behoben werden. Bei Störungen an den AGVs reagiert unser Still Service innerhalb einer Stunde. Fehlercodes der Störungen werden auf den Displays der AGVs angezeigt, vom Service ausgelesen und unmittelbar behoben. Eine Werkstatt ist damit vor Ort nicht notwendig. Effektiv werden so weitere Kosten eingespart.“
Das ELOshield System umfasst mehrere Komponenten, die funkbasiert miteinander kommunizieren und gemeinsam das All-in-One-Warnsystem bilden. Begegnet ein Fahrzeug einem Fußgänger, so erkennt das stationäre Modul das sich nähernde Fahrzeug. Es erfolgt ein optisches und akustisches Signal. Im Gefahrenfall wird das Fahrzeug sogar verlangsamt. Automatisiert wird jedem Stapler eine Tempoanpassung beim Ein- und Ausfahren in den Gängen zugewiesen. Gänge, in denen kommissioniert wird, sind für die AGVs gesperrt. Das Stationärmodul bietet somit zusätzlichen Personen- und Kollisionsschutz. So ist auch eine Geschwindigkeitsregulierung für spezielle Bereiche möglich. Während einer manuellen Kommissionierung ist für diesen Lagerplatz die Ein- oder Auslagerung einer Palette mit einem AGV im Gang auf der anderen Seite gesperrt. Damit wird effektiv die Gefahr eines Unfalls beim Kommissionieren verhindert.
Fazit: Mithilfe der Skalierbarkeit reagiert das STILL iGo Automatiklager Tinglev auf Umschlagsspitzen äußerst flexibel. Martin Jessen resümiert: „Unser neues Lager hat sich bereits bestens bewährt. Während des laufenden Lagerbetriebs konnten wir mit manuell geführten MX-X die Regale, Gasse für Gasse, den automatischen Betrieb einrichten. Eine erste Analyse ergab bereits eine Kosteneinsparung von zirka 20 Prozent.“ Das Lager Tinglev ist ein echtes Benchmark-Projekt: In Rødekro baut Danfoss gegenwärtig ein modernes Distributionszentrum mit derselben Technologie von STILL. Es ist für den automatisierten Betrieb von 12 MX-X und fünf EXV ausgelegt.
Das Danfoss-Projekt stellt ein eindrucksvolles Beispiel dar wie in Zukunft automatisierte Lager gesteuert, überwacht und analysiert werden. Die Relevanz derartiger Systeme wird durch die zunehmende Digitalisierung und Automatisierung weiter ansteigen. Mit diesem System wurden wissenschaftliche Forschungsansätze in die Praxis überführt und angewendet. Dies zusammen mit der erfolgreichen Funktion stellt für die Zukunft eine sehr hohe Marktrelevanz dar.
Das vorgestellte System hat zur erfolgreichen Kapazitätserweiterung wesentlich beigetragen, was in erster Linie durch die Größe und Leistungsfähigkeit des Automatiklagers begründet ist. Als den weiterführenden hervorragenden Kundennutzen wird das vorgestellte Tool „iGo insights“ gesehen. Mit dieser Cloud-basierten Ablage von realen Betriebsdaten stehen nutzbringende Analysetools zur Verfügung. Diese können neben technischen Problemen einzelner Flurförderzeuge auch Optimierungspotentiale des Gesamtsystems und beispielsweise „bottlenecks“ aufzeigen. Dem Betreiber kann dadurch ein sicherer und effizienter Betrieb ermöglicht werden.
Das ausgeführte Gesamtsystem beinhaltet bekannte logistische Komponenten die in ihrem Zusammenspiel, d.h. Kommunikation über Schnittstellen für Sicherheit, Funktion und Optimierung unter Verwendung von Deep-Learning-Verfahren ein sehr innovatives Beispiel darstellt. Mit steigender Vielfalt des Sortiments, was derartige Lager bereitstellen müssen, steigen gleichzeitig die Herausforderungen und Lücken zur Optimierung. Das System der Fa. STILL ist für diese Aufgabe bestens geeignet. Herangehensweisen, die in der Forschung entwickelt wurden, sind hier in die Praxis umgesetzt.
Das System iGo insights stellt sich in einer übersichtlichen Benutzeroberfläche mit zahlreichen Funktionen dar, die in verschiedenster Form das Systemverhalten anhand der hinterlegten Betriebsdaten abbilden. Die Funktionalität des realen Automatiklagers erscheint mustergültig anhand der vorgestellten Schilderungen des Kunden Danfoss Power Electronics A/S.
| Funktionalität / Art der Umsetzung | ++ |
| Neuheit / Innovation | + |
| Kundennutzen | ++ |
| Marktrelevanz | ++ |
| ++ sehr gut / + gut / Ø ausgeglichen / − weniger / −− nicht vorhanden | |
Quellennachweis für Bilder/Videos: STILL GmbH
Finalisten durchlaufen im Rahmen des IFOY Audit, das im Rahmen des TEST CAMP INTRALOGISTICS stattfindet, das dreistufige IFOY Audit. Dieses besteht aus dem wissenschaftlichem IFOY Innovation Check, dem IFOY Test und dem Jurytest.
In den Statuten sind die Grundwerte und die Standards des IFOY AWARD festgelegt, nach denen die Organisation handelt. Dazu gehören unter anderem Gremien, Wahlomodus, Bewertungskriterien sowie der Code of Conduct.
Der International Intralogistics and Forklift Truck of the Year verfügt über drei Gremien: Jury, Träger und Fachbeirat.